哈唯泳池热水解决方案

哈唯泳池热水解决方案
  • 泳池空气能热水方案

    节能达65%


  • 高效节能

    24小时智能控制


  • 泳池空气能热水方案

    -35℃-50℃超宽运行


  • 泳池空气能热水方案

    安全稳定环保


  • 泳池空气能热水方案

    噪音低至50分呗


哈唯泳池空气能热泵机组

Heat pump unit

泳池空气能热泵机组很好的避开了传统加热设备的运行成本高、不智能、不环保、不节能,泳池热泵节能主要表现在用1度电可以产生5度电直接产生的热量;污染少,无排放,没有安全隐患;无需人员看守,智能化工作,所有工作过程不需人员参与。

哈唯泳池空气能热泵机组
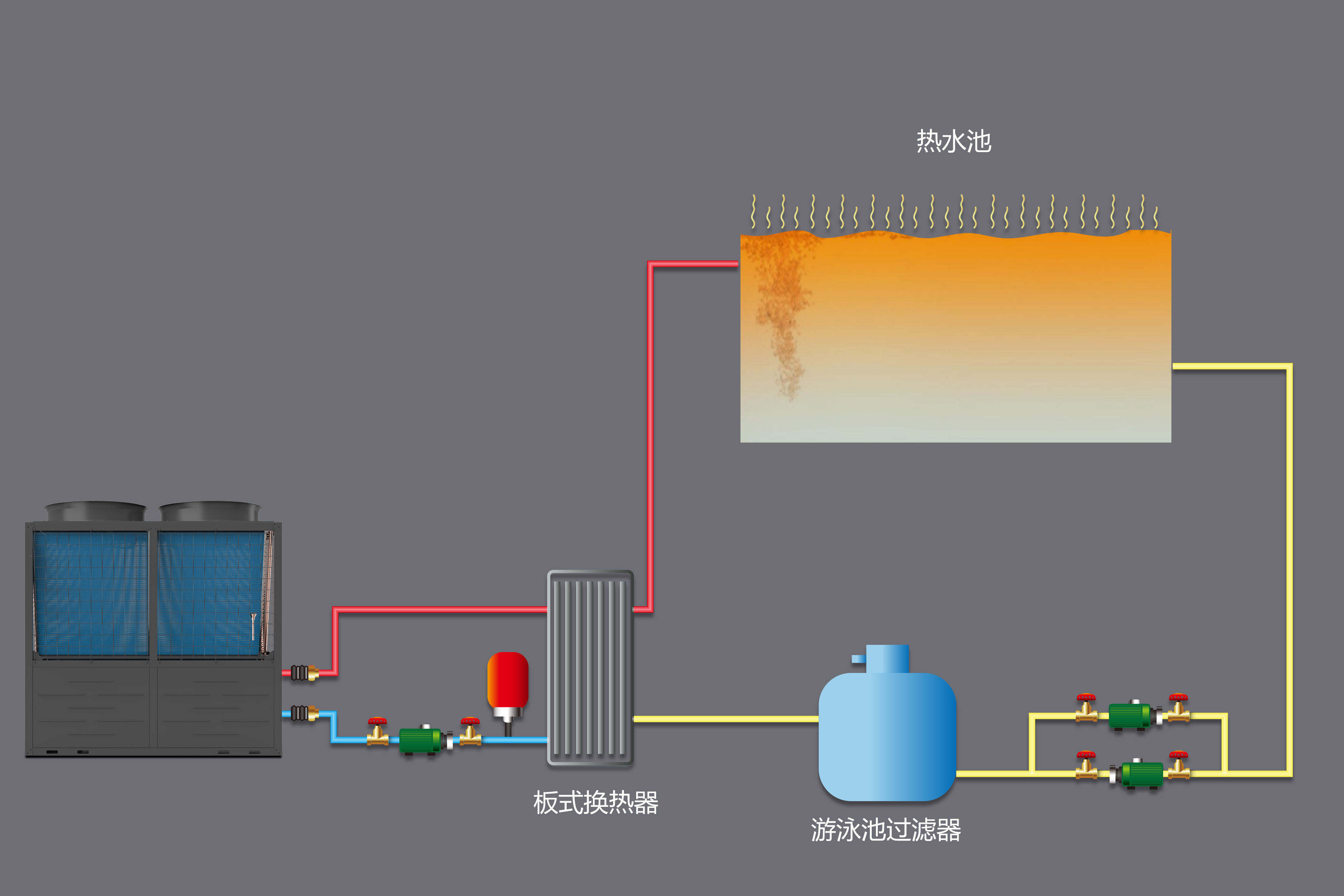
System schematic diagram

哈唯泳池空气能热泵系统原理图

泳池专用热泵机组采用热泵技术,直接吸取空气中低位热能加热水,与使用其它能源的热水设备相比节省65—80%的运行费用。换热器全部采用钛合金材料,抵御水中氯离子的腐蚀,对人体无毒害。

泳池热水方案

哈唯泳池空气能热泵机组优点

Scheme advantage

泳池空气能

安全环保

水电隔离;无明火,无漏电,确保人身安全

泳池空气能热水方案

高能节能

智能调节,机组能效比高,节能达65%

泳池空气能热水方案

安装便捷

设计灵活、安装方便,整体式设计,风冷主机和冷水辅机分离结构,尤其适合于寒冷地区气候

泳池空气能热水方案

品质可靠

每个部件精心甄选,严格控制,层层筛选,只为打造星级产品和服务

选择哈唯 成就事业

乡镇百万大商招募进行中

咨询热线咨询热线

0769-83002155

可获取加盟扶持金10000元 (各乡镇仅限1名,先到先得)